8 Best Mobile Measurement Partners (MMPs) to Consider for Your Mobile App Attribution in 2025
Anastasiya Starovoytova
Anastasiya Starovoytova A Mobile Measurement Partner (MMP) is a third-party platform that enables app marketers to accurately track, attribute, and analyze user activity. It measures key activites like user acquisition, engagement, and retention across all advertising sources to provide a complete performance picture for app campaigns.
MMPs provide a unified, real-time view of campaign performance by consolidating data from different channels. This unbiased attribution helps app marketers see which sources drive installs, in-app events, revenue and other metrics. MMP’s function is crucial for optimizing marketing spend, preventing fraud and complying with regulatory compliance.
Looking for an MMP and want to understand best tools and key aspects of each one? Keep reading to get answers.
An MMP operates through a clear, multi-step process to ensure accurate mobile attribution and data analysis. The core mechanics of how MMPs work include:
Mobile Measurement Partners are essential for app marketers because they provide the clarity and security needed to run effective app campaigns. Their core value is demonstrated in several key areas:
Below is the concise feature-by-feature breakdown of the top MMPs available in 2025. Each tool is listed by name and accompanied by a clear summary of its features, unique options, standout capabilities, and who it’s best suited for.

Everyone who devoted their career to the mobile industry has heard of Adjust, one of the leading mobile measurement partners in the world. They’ve been around since 2012 and established themselves as the company with the highest safety standards. One of the principles of their business is “security and user privacy is at the heart of what we do”.
Adjust is a trusted partner of thousands of apps and brands. Their customer list includes Yelp, Booking.com, Soundcloud, Spotify, and many others.
Adjust is widely considered to be one of the most renowned mobile measurement partners. Here are some of the benefits the platform guarantees users:
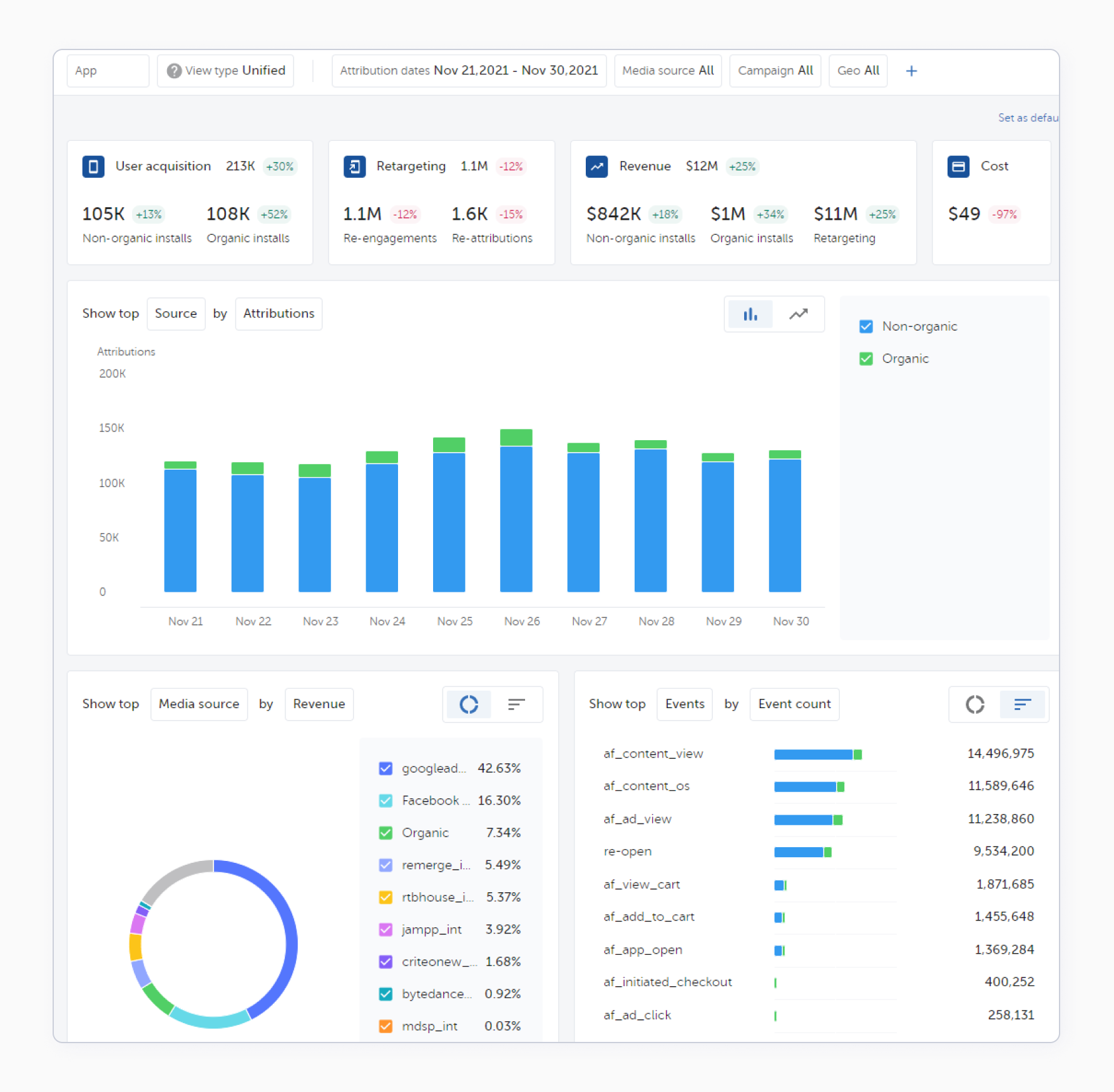
AppsFlyer is another titan hailed by the mobile industry. It’s a SaaS mobile attribution and marketing company offering a robust toolkit to anyone who wants to optimize their acquisition funnel and get a clear understanding of their users’ journey while getting solid protection from fraud. AppsFlyer was founded in 2011 and has been the driving force for the industry since its inception. No surprise that one of their tag lines is “we don’t just lead the market, we helped define it”.
An exceptional suite of services and future-focused thinking got AppsFlyer such customers as Disney, Snapchat, Calm and thousands of others.
To help you learn more about AppsFlyer as an MMP, we’ve described below some of their features that might be of interest to you:
AppMetrica is an all-in-one mobile app analytics tool used by 60 000 apps worldwide, including Azur Games, Burger King and METRO. AppMetrica was founded in 2013 and has joined the top 5 international mobile analytics SDKs by number of registered installations according to data.ai.
AppMetrica has a comprehensive MMP functionality but not only. Apart from mobile marketing attribution, it’s also a single platform for product analytics, A/B testing, push campaigns and app crash & error reporting.
Predictive analytics: AI-powered LTV & Churn Predicts both for Android & iOS: know from day 1 of your campaign launch that you attract users with highest LTV and lowest Churn and spend your UA budgets efficiently.

Branch definitely deserves to be crowned as one of the best mobile measurement partners in 2024. Their journey started in 2014 and eventually led them to get over 100,000 apps, including a lot of the Fortune 500 companies such as BuzzFeed, TikTok and Shopify, 2,000 tech partners, and more than 3 billion users around the world.
Branch isn’t only an effective mobile measurement partner, it’s also a great mobile linking platform that provides a first-rate deep linking experience for its customers.
Branch possesses many merits — and it’s really difficult to enumerate all the amazing features you should pay attention to. For this reason, we’ve listed some of the features and offers from this MMP that we at SplitMetrics love best:

A real time data solutions company, Kochava’s main objective is to help you measure everything with one platform that first saw light in 2011. The people behind the company knew the challenges mobile publishers face firsthand as the team was building mobile apps for a variety of industries. Their venture then developed into a full-fledged MMP solution.
The expertise of Kochava’s teammates and their innovative solutions won over such companies as BBC Worldwide, CBS, MobilityWare.
If you’ve got Kochava in your MMP selection list, consider exploring the following advantages of the platform in more detail:

When it comes to in-app subscriptions, RevenueCat is a true expert in this field. The company takes the pain out of building and managing in-app subscriptions. With RevenueCat, there’s no need for diving into backend coding and server maintenance. All you have to do is put their SDK into your app.
The platform also enables marketers and product teams to get cross-platform analytics, customer history timelines, and in-app event data, ensuring your app grows on insights, not guesswork. Top apps on Google Play and the AppStore (Notion, Zero, PhotoRoom, Mindvalley) choose RevenueCat for their solutions.
There are plenty of reasons to love RevenueCat:
Singular is a marketing intelligence platform that empowers marketers to grow their businesses with unified marketing analytics. One of their mottos is “go beyond legacy attribution solutions”, and Singular’s team is true to these words. The platform is a great choice for everyone eager to kill two fowls with one stone: they’ve got a wide range of solutions for mobile attribution, SKAdNetwork attribution, fraud prevention, ad monetization, and more.
Singular is a well-regarded MMP trusted by companies from the Fortune 500 list. You can find lots of familiar names and brands among their clients, such as LinkedIn, Twitter, Lyft, EA, Rovio, and others.
Here’s just a short list of some of Singular’s best features:

If you’re developing a mobile game, you should really look into Tenjin, the partner of such publishers as Voodoo, SayGames, Ruby Games, and many others. This mobile measurement partner has been a gaming darling for a while — and deservedly so.
The company’s mission is to equip you with the Growth Data Infrastructure that will help you accelerate your growth. Tenjin supports mobile app and game publishers with prominent industry features like cost attribution and ad revenue trackers. What’s more, they allow you to track your attribution for free!
We’ve mentioned a few advantages of choosing Tenjin as your MMP. Here’s a more detailed look at the platform:
There is no one-size-fits-all answer and the final choice of MMP depends on your app market, budget, number of users, internal support and other factors relevant for your business.
Based on our experience, here is a quick overview of each MMP, key strenghts and what is it best for.
| MMP | Notable Strengths | Best For |
|---|---|---|
| AppsFlyer | Enterprise-grade attribution, AI insights, privacy-focused, broad integrations | Enterprise & large-scale marketing |
| Adjust | Superior privacy, server infrastructure, fraud prevention, SKAdNetwork support | Privacy/regulatory focus; global apps |
| Singular | Unified analytics (spend + attribution), creative analytics, highly rated | Multi-channel ROI & creative optimization |
| Branch | Deep linking, web-to-app journeys, cross-channel | E-commerce, DTC, omnichannel funnels |
| Kochava | Omnichannel, CTV/OTT support, advanced analytics | Brands with multi-platform needs |
| RevenueCat | Automated subscription analytics and no-code integrations | Subscription-based apps |
| Tenjin | Value for money, hyper-casual/gaming focus | Gaming, startups on a budget |
| AppMetrica | Real-time analytics, high event limits | Unlimited tracking, flexible analysis |
MMPs are structured around several models designed to fit different app sizes and data needs. Costs are typically influenced by event volume, feature access, data granularity, and contract terms.
Here are the most common questions you should have answered.
Yes, several MMPs provide free entry-level plans that are ideal for new apps, MVPs, or testing attribution features. These plans, such as AppsFlyer’s Zero Plan or offerings from Tenjin, typically cover a limited number of conversions or events before requiring an upgrade to a paid tier.
Usage-based billing is the most common MMP pricing model, where costs scale directly with app activity. Leading providers like AppsFlyer, Kochava, and Singular charge based on the volume of events tracked, such as app installs, specific attributions, or custom in-app events logged by the user.
Some MMP platforms require a minimum monthly subscription fee for access to premium features, even if event volume is low. This model, used by providers like Kochava and Tenjin, often bundles a specific range of usage and ensures a baseline level of service and support.
Custom enterprise pricing is a tailored quote created for high-volume or high-needs clients. MMPs like Adjust and AppsFlyer develop these plans based on factors like app size, specific data requirements, the number of integrations needed, and the expected level of customer support.
Advanced features directly impact the overall cost of an MMP subscription. Capabilities such as real-time data exports, sophisticated fraud protection suites, or creative analytics are often reserved for higher pricing tiers or are sold separately as paid add-ons to a base plan.
Accessing raw data pipelines and unlimited historical data often incurs extra fees in an MMP pricing structure. This granular level of data access is important for advanced analytics teams who need to perform deep-dive analysis and providers typically charge a premium for this capability.
Beyond standard subscriptions, you may encounter other costs associated with MMP services. Be sure to confirm these potential fees when evaluating platforms:
MMP features feature lists change fast, especially as AI features are growing rapidly – if you plan to buy the attribution tool, you should confirm the specifics with vendors.
Choosing an MMP requires a strategic evaluation of your technical, business and compliance needs. Key considerations range from your app’s current scale and data requirements to the platform’s integration capabilities, support structure, and overall market reputation. A thorough review ensures you select a partner that aligns with your long-term growth goals.
Make sure to check the questions below, as they will guide you during the research phase.
Your app’s current and anticipated scale is a critical factor because you must choose a solution that scales affordably with your growth. Assess your present install and event volume, but also forecast future needs to ensure the MMP pricing model will not become prohibitively expensive as your user base expands.
Your data export needs directly impact both the price and platform choice for an MMP. You must determine if your team requires real-time, raw event or campaign data for deep analysis. Access to granular data pipelines is often a premium feature that not all providers offer in their standard tiers.
You should evaluate each MMP’s approach to privacy compliance and fraud protection. Assess their tools for adhering to regulations like GDPR, CCPA, and Apple’s ATT framework. Additionally, determine if advanced fraud prevention is a critical requirement for your industry vertical to protect your marketing budget.
Integrations are critical because your MMP must seamlessly connect with your existing marketing and analytics stack. Check for direct support for your preferred ad networks, CRM, and business intelligence platforms to ensure cohesive cross-channel campaign measurement, including web, mobile, CTV, and offline channels.
Enterprises should consider the level and speed of support offered by the MMP. This includes evaluating Service Level Agreements (SLAs), the quality of the onboarding process, and whether you will have access to dedicated representatives for timely and effective technical assistance.
Geography is a key consideration if you operate globally or in data-restricted regions like China, Korea, or the EU. Ensure the MMP has the necessary server infrastructure and compliance coverage in those locales to meet local data residency and privacy laws without compromising performance.
When evaluating app analytics, review how granular and customizable the MMP’s reporting is. Look for the ability to conduct detailed analysis on specific segments, user cohorts, and multi-touch attribution paths. This depth is essential for gaining actionable insights from your marketing data.
You should align an MMP’s proven strengths with your specific use case, as some platforms excel in gaming, e-commerce, or B2B. Supplement this by checking
One of the most important aspects of working with MMP is that you can stitch together the in-app data with spend data from Apple Ads (with granular dimensions of campaigns, ad groups, and keywords) and get a bird’s eye view of your account and optimize ROAS.
Unifying different data formats from your MMP and Apple Ads while manipulating multiple Excel sheets is time-consuming, with a high chance of data discrepancy and mistakes. That’s why at SplitMetrics Acquire (formerly SearchAsHQ), we designed an in-built integration solution to bridge the gap between Apple Ads and your MMP.
Take advantage of a built-in integration with our reliable partners: AppsFlyer, Kochava, Adjust, Branch, Tenjin, Singular, AppMetrica, RevenueCat. Connect your MMP in a snap, tack subscriptions, purchases, registrations, the app opens, revenue, or any custom metrics. Integrate your MMP in 10 minutes and see the full-funnel analytics within a user-friendly interface.
Besides providing a reliable solution within SplitMetrics Acquire, an our support team manually double-checks your data and keeps an eye on significant changes to ensure 100% accuracy.